• © Goverland Inc. 2026
  • v1.0.5
  • Privacy Policy
  • Terms of Use
The Graph CouncilThe Graph Councilby0xb731A785B0B5012a1E5B3480653A4E5DF05ffD0A0xb731…fD0A

GGP-0042: Updated Feature Matrix Support (base, bsc, scroll, linea)

Voting ended over 1 year agoSucceeded

Description

This GGP proposes an update to the Feature Support Matrix to include full protocol support for three additional mainnet networks: Base, BNB Smart Chain (bsc), Linea, and Scroll. This is an update to the previously ratified matrix in GGP-0037: GGP-0037: Updated Feature Matrix Support (Graph Node v0.34.1).

Following the Chain Integration Process (CIP), these three chains have been thoroughly tested for any data determinism issues as reported by InfraDAO and reviewed by the Graph's Technical Advisory Board.

Next steps after council approval

  1. This PR will be merged.
  2. The Council will sign the Defender transaction to include Base, BNB Chain, Linea, and Scroll as registered networks to the EBO.
  3. Indexing rewards for subgraphs and SpS (Substreams-powered Subgraphs) will be enabled for such chains.

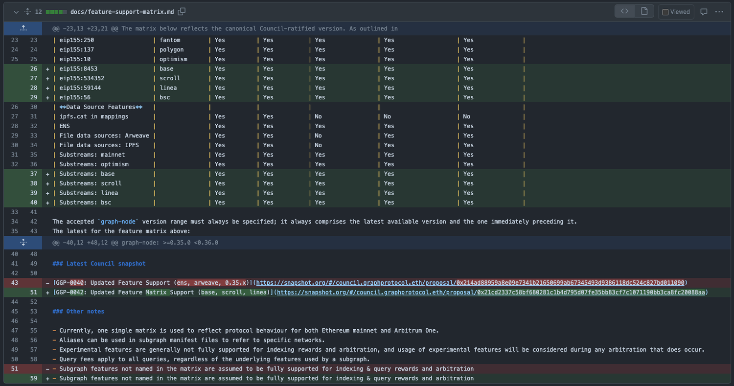
Updated feature support matrix

Highlighting the only difference to the previously ratified Feature Support Matrix in GGP-0037:

image

link to original diff view

Annex: full copy of proposed feature support matrix

This section is purely informational. Below is a copy of the latest matrix, as proposed in the aforementioned PR https://github.com/graphprotocol/indexer/pull/855

Subgraph Feature Aliases Implemented Experimental Query Arbitration Indexing Arbitration Indexing Rewards
Core Features
Full-text Search Yes No No Yes Yes
Non-Fatal Errors Yes Yes Yes Yes Yes
Grafting Yes Yes Yes Yes Yes
Data Source Types
eip155:* * Yes No No No No
eip155:1 mainnet Yes No Yes Yes Yes
eip155:100 gnosis Yes Yes Yes Yes Yes
near:* * Yes Yes No No No
cosmos:* * Yes Yes No No No
arweave:* * Yes Yes No No No
eip155:42161 artbitrum-one Yes Yes Yes Yes Yes
eip155:42220 celo Yes Yes Yes Yes Yes
eip155:43114 avalanche Yes Yes Yes Yes Yes
eip155:250 fantom Yes Yes Yes Yes Yes
eip155:137 polygon Yes Yes Yes Yes Yes
eip155:10 optimism Yes Yes Yes Yes Yes
eip155:8453 base Yes Yes Yes Yes Yes
eip155:534352 scroll Yes Yes Yes Yes Yes
eip155:59144 linea Yes Yes Yes Yes Yes
eip155:56 bsc Yes Yes Yes Yes Yes
Data Source Features
ipfs.cat in mappings Yes Yes No No No
ENS Yes Yes Yes Yes Yes
File data sources: Arweave Yes Yes No Yes Yes
File data sources: IPFS Yes Yes No Yes Yes
Substreams: mainnet Yes Yes Yes Yes Yes
Substreams: optimism Yes Yes Yes Yes Yes
Substreams: base Yes Yes Yes Yes Yes
Substreams: scroll Yes Yes Yes Yes Yes
Substreams: linea Yes Yes Yes Yes Yes
Substreams: bsc Yes Yes Yes Yes Yes

Off-Chain Vote

Yes
5 GC100%
No
0 GC0%
Download mobile app to vote

Timeline

Jun 07, 2024Proposal created
Jun 07, 2024Proposal vote started
Jul 20, 2024Proposal vote ended
Jul 21, 2024Proposal updated